球盟会科技(qm)官网-全球领先室温超导体应用解决方案
网站首页
关于我们
企业文化
加入我们
核心产品
超导电缆
磁浮系统
电网解决方案
量子设备
行业动态
行业新闻
企业新闻
技术突破
研发实力
服务支持
售后保障
应用方案
加入我们
联系我们
联系技术顾问
联系技术顾问
联系我们
技术热线:135 5430 3888
邮箱:tech@cnqfa.com
地址:武汉市新洲区超导科技产业园
行业动态
球盟会科技最新室温超导技术进展,涵盖能源、交通等领域,包括620km/h磁悬浮测试、超导电网商业化应用等前沿资讯。
行业新闻
企业新闻
11
2026-03
企业新闻
阅读 909
球盟会入口:看着不起眼却悄悄赚大钱的 5 个行业
11
2026-03
行业新闻
阅读 718
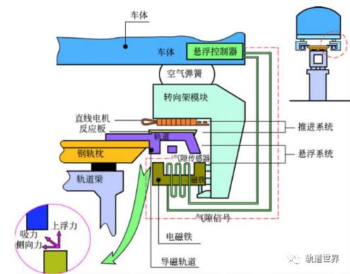
磁悬浮技术基本原理是什么?磁悬浮小实验原理图解
11
2026-03
行业新闻
阅读 855
磁悬浮的工作原理和大家分享
11
2026-03
行业新闻
阅读 746
磁悬浮的原理
11
2026-03
行业新闻
阅读 528
球盟会入口:磁悬浮列车的运动原理如图所示在水平面上有两根很长的平行直导轨导轨间有与垂直且方向相反的匀强磁场B1和B2B1和B2相互间隔上有金属框abcd.当磁场同时以恒定速度
11
2026-03
行业新闻
阅读 834
球盟会入口:总营收超550亿 10大医械公司全解析!迈瑞、鱼跃、乐普……
首页
上一页
22
23
24
25
26
27
28
29
30
31
32
下一页
末页