球盟会科技(qm)官网-全球领先室温超导体应用解决方案
网站首页
关于我们
企业文化
加入我们
核心产品
超导电缆
磁浮系统
电网解决方案
量子设备
行业动态
行业新闻
企业新闻
技术突破
研发实力
服务支持
售后保障
应用方案
加入我们
联系我们
联系技术顾问
联系技术顾问
联系我们
技术热线:135 5430 3888
邮箱:tech@cnqfa.com
地址:武汉市新洲区超导科技产业园
行业动态
球盟会科技最新室温超导技术进展,涵盖能源、交通等领域,包括620km/h磁悬浮测试、超导电网商业化应用等前沿资讯。
行业新闻
企业新闻
04
2026-01
行业新闻
阅读 820
磁浮子液位计 YS-YWJ
04
2026-01
行业新闻
阅读 746
球盟会入口:磁浮子液位计 UHC-68F-1000
04
2026-01
行业新闻
阅读 636
科教新闻滚动新闻-中国网-梳理天下
04
2026-01
行业新闻
阅读 782
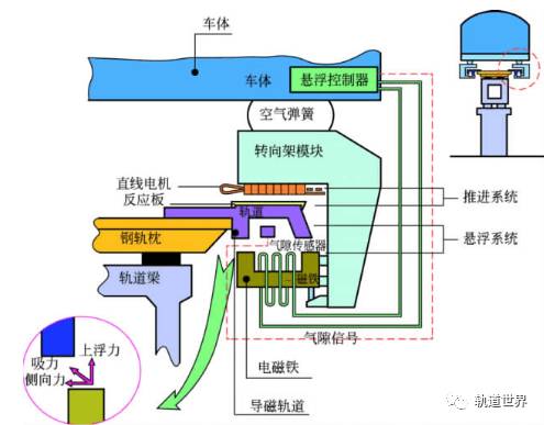
球盟会入口:磁悬浮的原理图解
03
2026-01
企业新闻
阅读 566
HK]珠光控股(01176):有关截至二零二四年十二月三十一日止年度之年报所载无法表示意见之最新情况
03
2026-01
企业新闻
阅读 632
贵安新区年用电量突破50亿千瓦时见证发展蝶变
首页
上一页
150
151
152
153
154
155
156
157
158
159
160
下一页
末页